Home
/
About Us
/
Our Products
/
Control Panel
PLC Panels
SPM Panels
MCC Panels
PCC Panels
Inhouse Fabrication
Automatic CNC Foam Gasket Facility
Siemens Automation Products
PLC
HMI
AC Drive
Servo System
Scada Software
IOT Solutions
Automation Solutions
Services
/
Pharmaceuticals
Water and Waste Water Treatement
Chemical Plants
Construction Equipment
Biogas Industry
Plastic Industry
OEM and SPM
Contact Us
/
Career
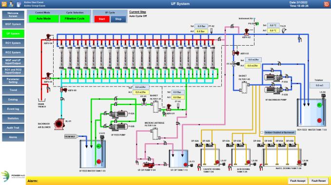
Water and Waste Water Treatement
Applications
UF and RO Plants
Waste Water Treatment Plant upto 750KLD
STP Plant
ETP Plant using Electro Flocculation and FCR Technology
ATFD System
Features
Remote Monitoring using IOT
Graphic and Data Reports
Complete Event and Audit Trails
UF (Ultra Filtration)
Multistage RO (Reverse Osmosis)
ETP Plant with FCR Technology
ATFD (Agitated Thin Film Dryer)
ETP Plant using Electro Flocculation
STP System